UCAAS PERFORMANCE

VoIP, video, and UCaaS performance your business can count on.

Stop chasing phantom VoIP, video, and UCaaS application issues. Trace, capture, troubleshoot, and resolve issues in minutes (not hours) with LiveAction.

Request a Quote Free Trial

Voice and video traffic are increasing. Can your network keep up?

With a surge in remote-first workers, enterprises are struggling to facilitate virtual teamwork using VoIP and video over IP. Before LiveAction, business-critical applications were highly sensitive to latency, jitter, and packet loss.

LiveAction makes it easy to create and maintain a network infrastructure that optimizes VoIP, video, and UCaaS traffic whether it’s on-premises, SD-WAN, cloud, or hybrid. With LiveAction, network engineers verify network readiness when these services are deployed, and continually monitor and troubleshoot to ensure a quality user experience.

Read More

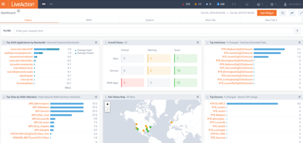
End-to-end visibility for UCaaS.

With LiveNX, you have complete end-to-end visibility into the network, enabling you to monitor UCaaS, VoIP, and video traffic in real-time, from end-user devices to the data center and beyond.

Issue Resolution

LiveNX reduces MTTR by up to 90% with 99% accuracy.

LiveNX eliminates the chase and quickly surfaces VoIP and video issues for fast troubleshooting, semi-autonomous response, set-and-forget alerting, and rapid ticket resolution.

QoS Metrics

Voice and video traffic account for over 84% of IP traffic.

Set custom QoS prioritizations to make sure that when congestion happens, voice and video packets are the last to drop. Model QoS configurations and network policies in a staging environment before implementing production changes.

Investigate with illustrations

LiveNX displays hop-by-hop traffic for every application, showing color-coded flows that let you easily identify areas of concern. NetOps can rapidly identify and react to voice and video quality issues with a single click, and drill downs to the root cause.

Unpack packet-level forensics

When combined with LiveWire packet capture, LiveNX delivers not only real-time visual analysis but also packet-level forensics to capture complex and intermittent issues. It’s easy to transition from flow to packet forensics with a click.

Build lag-proof capacity plans

As your network and your workforce evolve, there may be a need to update capacity. LiveNX lets you run a capacity planning assessment to optimize bandwidth for your VoIP, video, and UCaaS applications.

Trusted by 1000+ of the world’s largest companies.

Global paper products manufacturer resolves voice and video issues with LiveAction’s network management tools.

Read Case Study

Your FAQs, answered.

FAQ Headline

Lorem ipsum dolor sit amet, consectetur adipiscing elit, sed do eiusmod tempor incididunt ut labore et.

Lorem ipsum dolor sit amet sed do eiusmod tempor incididunt ut labore et.

Lorem ipsum dolor sit amet, consectetur adipiscing elit, sed do eiusmod tempor incididunt ut labore et.

Lorem ipsum dolor sit amet sed do eiusmod tempor incididunt ut labore et.

Lorem ipsum dolor sit amet, consectetur adipiscing elit, sed do eiusmod tempor incididunt ut labore et.

Lorem ipsum dolor sit amet sed do eiusmod tempor incididunt ut labore et.

Lorem ipsum dolor sit amet, consectetur adipiscing elit, sed do eiusmod tempor incididunt ut labore et.

Add more, see more, protect more.

Get to know LiveAction’s triple threat product suite.

LiveNX

Enterprise-Grade Network Observability

Omnipeek

Network Protocol Analyzer

LiveWire

Advanced Network Packet-Level Forensics


Explore other Network Performance Management Solutions.

Set your team up for success with UCaaS Performance Management.

Get a Demo